欢迎体验得助产品
手机号码
欢迎注册得助智能
注册成功
已为您开启免费试用,全部功能任您体验
扫码添加专属客服,即时为您提供服务
注册尚未完成
现在离开将导致注册失败确定要退出吗?
填写时间过长
页面已停止响应
请在30分钟内完成填写
登录成功
请选择您感兴趣的产品
得助大模型平台
模型训练平台
一站式服务简化大模型训推评全流程
智能体平台
高效、低成本构建大模型企业级应用
知识管理
财富助手
为财富顾问提供一站式智能问答服务
知识助手
组合式AI打造大模型企业知识助手
智能客服
全媒体呼叫中心
全渠道全媒体、一站式AI+呼叫中心
语音机器人
外呼大模型加持,听得准确说得自然
文本机器人
即时文本对话,自研知识引擎
智能陪练
大模型拟真,千人千面沉浸式AI对练
智能运营
音视频服务平台
全场景自研AI+RTC实时音视频服务
OCR识别
高精度、高安全的图文检测识别服务
智能RPA
AI+RPA深度融合,赋能企业自动化
多模态防伪
全链路生物数据核验,守卫安全防线
多模态质检
大模型赋能合规,金融级多模态质检
对话式BI
自然语言交互,可视化智能分析数据
企业出海
全媒体呼叫中心(海外版)
企业跨语种无界沟通,赢占国际市场
文本机器人(海外版)
多语言国际服务,跨时区沟通无障碍
语音机器人(海外版)
多语言智能交互助力全球营销与服务
智能质检(海外版)
大模型赋能国际企业多模态质检服务
智能营销
企微SCRM
智能营销服引擎,高效转化私域流量
营销平台
打通营销全链路,赋能企业增速业务
企业直播
打造超低延迟、超稳定的直播平台
其他
通用人力外包
为企业提供多场景、高质量专业服务
线路
安全稳定、应用多场景的线路服务
描述具体需求(选填)
欢迎微信扫码咨询
众闯信息科技得助智能-小得
产品功能
2021-06-16 13:05:04
阅读量:3948
文章目录
企业内需要多人协同合作
许多售后客户问题客服无法,当时解决需要跨部门流转
问题解决无法形成闭环
客户问题涉及多流程,解决环节不可控不可视
工单服务没有驱动力
服务过程时间节点不明确,完成情况难明晰,没有约束力与驱动力
核心价值:
线下业务办理数字化、可回溯、可流转、最终实现端对端的业务服务


得助工单系统包含:
工单过滤器、工单标签、状态流转、工单视图、工单信息流、工单表单、工单权限、工单设置、工单报表等等





桌面:
坐席在同一页面可完成电话、会话、工单等业务,在会话、电话过程中也可以直接进行工单填写操作
工单:
可智能分配、派单、跨部门一键转交、实时跟踪处理节点、自定义配置处理流程,且支持以组织架构的形式管理工单客服成员,并支持多样化的团队内权限分配,使团队组织更为灵活有序,推动企业内部高效协作



1)配置路径:得助系统设置》系统对接》WEBHOOK
2)其作用是将得助系统的消息推送到第三方系统,第三方系统会根据收到WEBHOOK消息通知,在第三方系统呈现或做相应的业务处理


使用该工单工作流,优化流程化工单,例如:产品上线发布,需要产品、研发、测试、市场等部门逐个节点确认无误后才能整体上线。或财务审批、流程审批等等

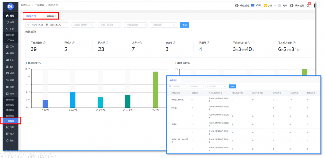
通过工单报表,一目了然工单办理情况,及流转情况,客服明晰自己负责的工单处理情况及处理时长,帮助优化工单处理流程,提高工作效率

1、精选案例——重庆百货

业务场景:
客户服务
使用得助智能产品:
得助智能云客服、语音机器人、智能客服、工单系统、质检系统等私有化部署
使用效果:
重百业务范围广,覆盖多种业态,来询客户的咨询问题多样,统一平台可处理多业态多渠道的客户来询工作;
重百员工人数众多,分散在数个城市,部门架构复杂,内部沟通不便、管理困难,工单系统的应用,让内部的解决过程清晰可视,确责确权,大大的缩短了整体的服务时间;
CRM系统提升数据跟踪记录能力,完善数据报表,形成完整的数据分析体系。

业务场景:
客户服务
使用得助智能产品:
文本机器人、在线客服、质检、工单系统、云呼叫中心、智能IVR
使用效果:
创新的合作方式:本地化部署,订阅式服务,按需付费,安全性高,既能满足国美金融的安全性问题又能减少首次投入成本,为国美金融的智能化升级降本增效;
得助智能深入理解国美金融的业务痛点,实现国美金融的全场景智能化应用;
应用工单系统,优化服务流程,提高问题解决效率,帮助实现跨部门高效协作。
在金融行业数字化转型加速的当下,银行、保险、证券、消费金融等领域的业务线上化进程不断加快,但合规要求也日益严格。双录(录音录像)视频作为保障业务合规、防范风险的关键手段,其功能作用愈发凸显,成为金融企业不可或缺的工具。今天就来讲讲双录视频在银行、保险、证券、消费金融等领域功能作用。
汽车老板们,在客户服务与营销外呼领域,如何提高外呼的接通率一直是企业关注的重点。接通率的高低直接影响着业务推进的效率和成果,而众闯信息科技得助智能给出了提升语音机器人外呼接通率的措施:闪信、重呼、外显,一起来看看吧。
在金融行业,营销工作向来充满挑战。获客难、转化难,营销成本高且效率低,这些问题像枷锁一样束缚着金融企业的发展。好在得助智能营销自动化工具来了,AI+大模型+大数据融合,为金融企业打开了精准营销的新大门。
当前汽车营销领域普遍存在三大痛点:营销能力参差不齐、用人及培养成本高、管理过程存在黑盒。当传统的“人海战术”和“经验主义”逐渐失效,车企营销需要找到新的突破。而大模型技术的成熟,正在为这一困局提供全新的解决方案。车企营销能力差、用人和培养成本高、管理有黑盒怎么办?大模型帮你搞定!
在家居家装行业摸爬滚打多年,企业主们常常头疼:明明投入不少营销资源,客户却像“流水”,留不住也转化不好;想搞点活动提升客户活跃度,效果却平平;数据分析更是慢得像蜗牛,决策全靠“拍脑袋”。不过,得助智能工作台赋能家居家装业务,提供整体营销方案完成业绩增长目标,一起来看看吧。
车行老板注意看!销售过程管不好,客户流失、投诉多、新人培养慢?得助智能AI电子工牌赋能汽车4S店销售与管理智能化升级,一起来看看吧。